公司简介

北京伯肯节能科技股份有限公司成立于2005年3月,成立之初名为北京智恒汽车智能科技有限公司。公司是国家级的高新技术企业,是北京市中关村瞪羚企业和AAA信用企业,在2010年入围中国中小企业科技创新100强,是中国汽车燃气设备制造十大著名品牌。2014年11月公司股改成功,2015年7月成功上市新三板,股票名称:“伯肯节能”,股票代码:833077。
至2015年,公司拥有员工180人,拥有两个全资子公司:北京兰天达汽车清洁燃料技术有限公司和北京唐艺亮霸工贸有限公司,并在中国国内8个省市设有服务机构,在美国宾夕法尼亚州匹兹堡设有办事处。
公司秉承“助力能源结构调整,肩负节能优先重任”的使命与责任,提出了“为客户所想创新价值,让客户放心满意”的服务宗旨。研发生产了系列化、规格化的高性价比的优质可靠产品,同时也最大限度的满足用户的个性化需求。公司现有四大业务板块:天然气汽车供气(CNG、LNG、LPG、H2)系统设备,CNG-LNG加气站设备,气体增压设备,燃气发电设备及分布式能源工程。公司产品覆盖石油天然气全产业链。
伯肯公司是国内较早进入该领域的著名企业,也是国内首家与世界天然气压缩机巨头——美国Ariel公司合作成橇的成橇商。从第一台产品BE701系列开始,到如今有近20个系列产品,300余台CNG橇装压缩机组,产品销售全国各地。天然气汽车供气系统产品除在国内销售外,还销售到南美、东南亚及独联体国家。
伴随着研发生产,公司拥有多项自主知识产权,已获得近20项专利技术,包括一项美国发明专利。同时公司具有自己高于国家标准和相关行业标准的企业标准。公司相关产品也获得了中国船级社(CCS)、挪威船级社(DNV)法国BV船级社、英国劳氏船级社的国际标准认证。为相关产品进入国内外市场奠定了技术、质量基础。
公司具有承担国家级及北京市重大课题的研究开发能力,所承担的相关课题均已通过验收,其中一些成果获得了科技进步奖。国家科技部863计划研究项目3项,原建设部科技成果推广项目,以及2项北京市科委下达的研究课题,其中一项获得北京市科技进步三等奖。
产业动态
1月23日,北京伯肯节能科技股份有限公司与安徽省濉溪县人民政府签署了投资建设氢能源产业链项目的正式协议书。
根据协议,伯肯节能将投资建设3座加氢站,一座制氢站及光伏发电厂,并提供100台燃料电池公交车,50辆市政环卫车,50台物流车在当地示范运营。
双方还将共同发起成立濉溪县氢能产业基金,推动可再生能源制氢、氢燃料电池、氢燃料电池汽车零部件、氢燃料电池汽车动力系统、储运氢装备及氢能全产业链应用等项目落地并建成濉溪县氢能产业园。
到2025年力争氢能产业链年产值突破100亿元,其中制氢环节10亿元、氢能装置(关键零部件)40亿元、氢燃料电池系统20亿元、氢燃料电池汽车30亿元。全面构建濉溪县清洁低碳、安全高效的能源体系,实现中国碳谷,绿金淮北的可持续发展战略。
相关产品

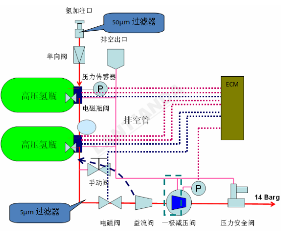
高压储氢瓶

轿车氢供应系统
公司网站:http://www.bolken.com/